独家修复版
Email邮箱服务系统源码 - 支持邮件TG转发 | 低成本部署方案
这款Email邮箱服务系统源码具备邮件TG转发功能,仅需一个域名即可创建多个独立邮箱,类似于QQ邮箱、谷歌邮箱等主流邮箱平台。系统采用Cloudflare部署方案,结合Resend邮件推送服务,无需服务器费用即可搭建个人邮箱服务。
系统采用Cloudflare Workers进行部署,大幅降低了使用成本。响应式设计能够自动适配PC端和各类手机浏览器,确保良好的用户体验。
邮件发送功能集成resend服务,支持群发操作,可内嵌图片和附件,并能实时查看发送状态。管理员拥有完善的权限管理功能,可对用户和邮件进行管理,通过RABC权限控制系统功能和使用资源。
系统支持多号模式,用户可根据需求添加多个邮箱账号,默认采用一人一邮箱模式。附件收发功能完善,使用R2对象存储进行文件的保存和下载。
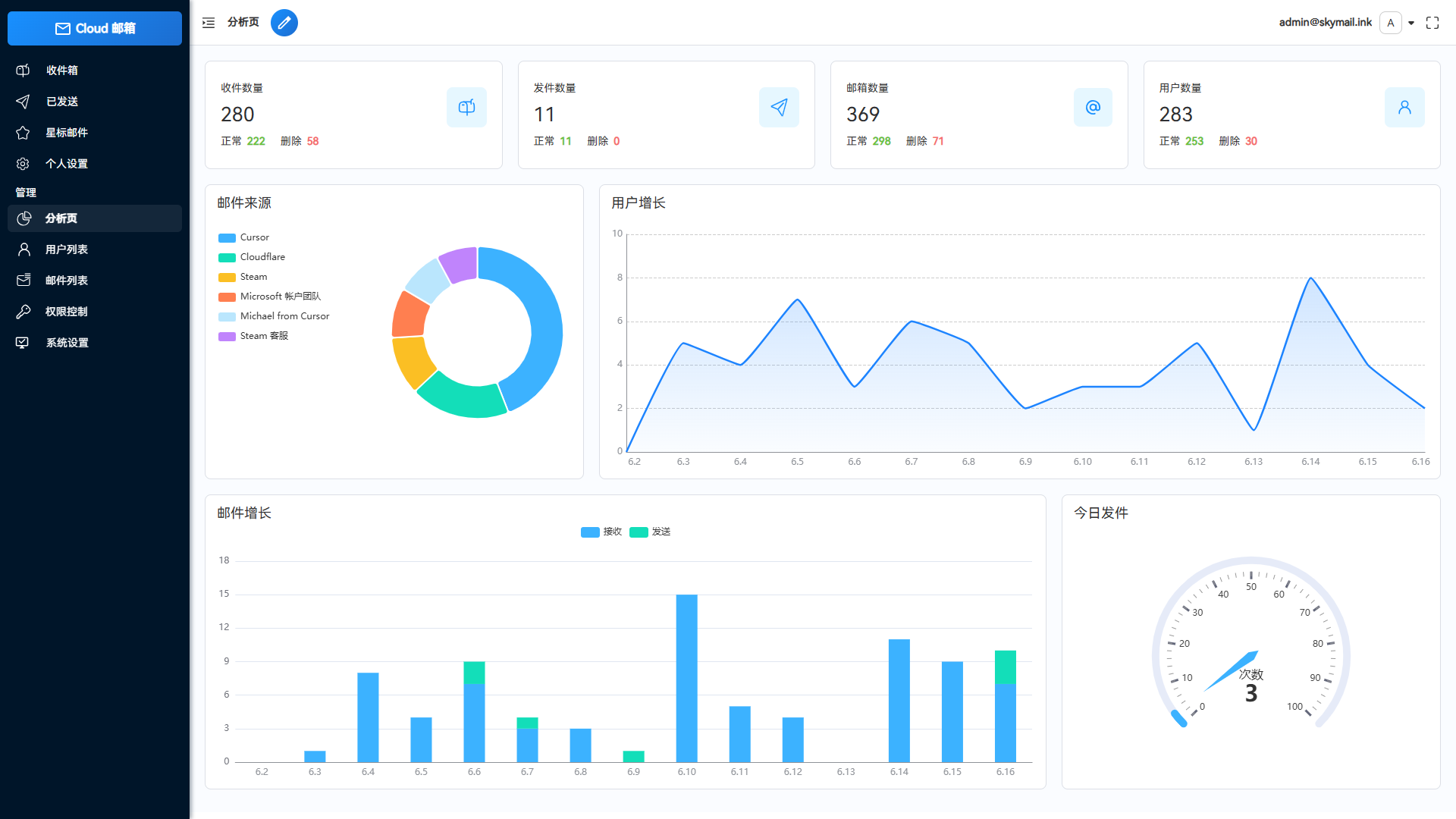
邮件推送功能可在接收邮件后自动转发至TG机器人或其他服务商邮箱。开放API接口支持批量生成用户和多条件邮件查询。数据可视化功能通过echarts图表展示系统数据详情和用户邮件增长趋势。
星标邮件功能可标记重要邮件,便于快速查阅。个性化设置允许自定义网站标题、登录背景和透明度。功能设置模块可灵活控制注册、邮件发送等功能的开启与关闭,实现私人站点管理。
系统集成Turnstile人机验证机制,有效防止批量注册行为。API取件功能为每个邮件绑定专属链接,提升使用便捷性。




淘宝店铺
微信客服
