轻量级物联网综合业务支撑平台v2.2.4 - SpringBoot+Vue物联网管理系统
物联网管理系统v2.2.4是一款基于SpringBoot、Vue、Mybatis、RabbitMq、Mysql、Redis等技术栈构建的轻量级物联网综合业务支撑平台。该平台全面支持物联网卡、物联网模组以及卡模组融合管理,提供状态监控、资费管理、客户管理、进销存、合同管理、订单处理、续费充值、设备诊断、账单统计等核心功能。
平台具备多运营商接入能力,可同时对接中国移动、中国电信、中国联通及第三方物联网卡,实现统一管理。通过持续完善平台功能,助力企业快速接入物联网,让万物互联变得更加简单便捷。
系统提供开箱即用的物联卡云端SaaS部署和本地私有部署两种解决方案,为物联卡数据采集提供强大的服务器端PaaS平台支撑。
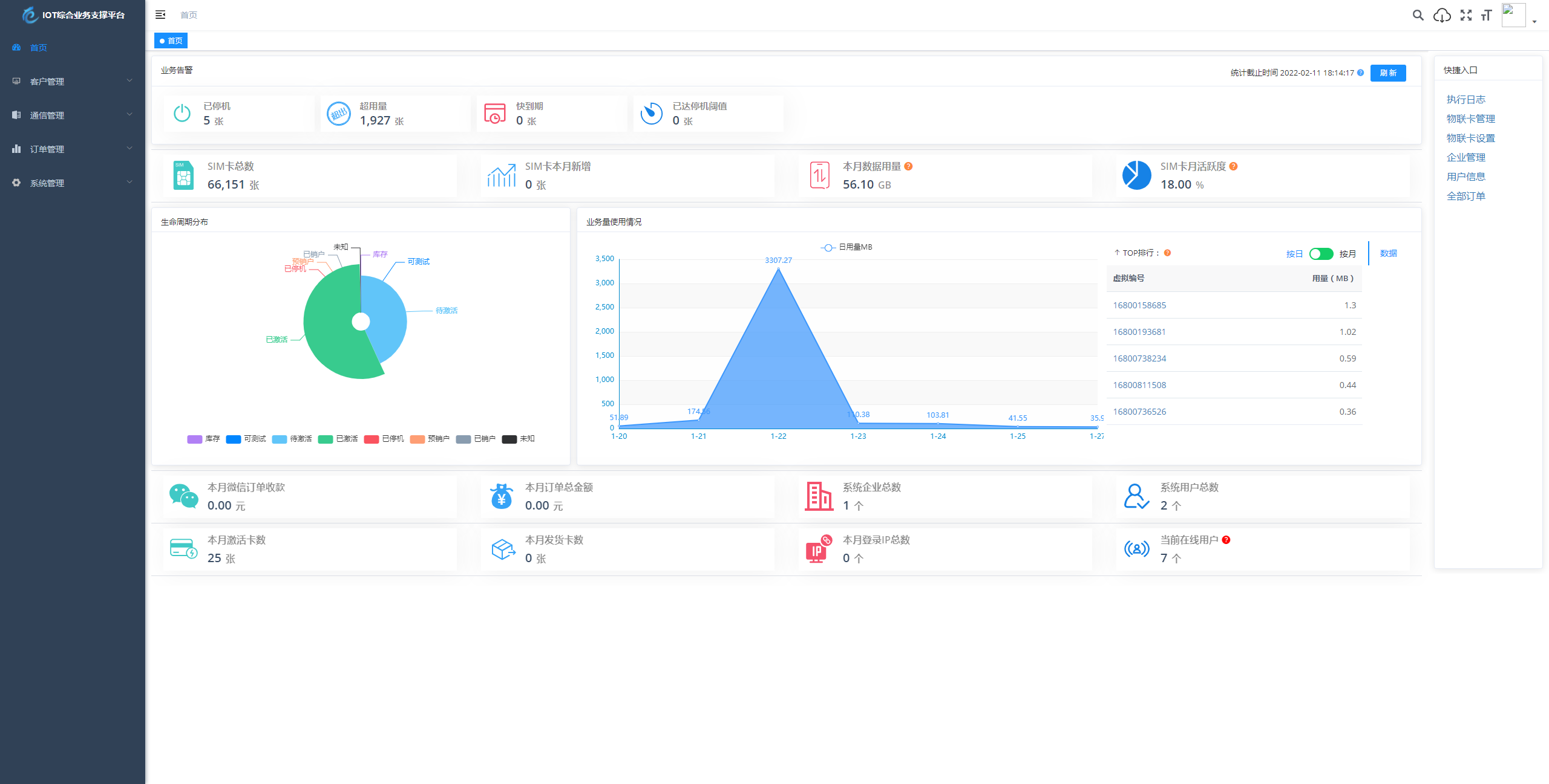
主要应用场景包括:业务告警监控、生命周期分布分析、业务使用量统计等平台数据可视化展示;物联卡用量记录、套餐封装、在线信息获取、智能诊断、分组备注、企业代理管理、预存充值、返利管理等核心业务处理。
在微信端,B端企业可通过管理后台全面掌控信息看板数据,实现预存、返利、提现、诊断、充值、订单等便携数据处理。C端用户则可自助查询卡基本信息、用量情况、续费操作、预存管理、支付密码设置、常见问题解答、智能诊断、实名绑定等用户自处理功能。
系统具备六大核心优势:业务分离与独立操作,系统功能与业务执行分离,优化用户体验;上游通道灵活配置,一次对接终身使用,支持二次开发和拓展;通道轮询进度可视化,实时掌握用量、生命周期、激活时间等各类别轮询进度;关键数据私钥加密保障,全程加密传输防止数据泄露;首页数据一览全局掌控,包括业务告警、生命周期分布、业务量使用情况等核心指标;即将上线商品、仓储、客户、合同、入款、发货等ERP企业常用功能拓展。
后端采用模块化架构设计,包含common通用工具类、framework框架核心、多个业务消费模块以及系统管理、代码生成、定时任务等功能模块。前端基于Vue框架构建,包含完整的构建脚本、公共文件、API接口、组件库、路由管理、状态管理等现代化前端开发要素。







淘宝店铺
微信客服
